EnGenius EXT1105P Switch Extender Review – POE++ powered switch with POE+ output
The EnGenius EXT1105P is a little different from EnGenius. It is a POE switch that can only be powered from POE itself.
This is, therefore, designed to extend network connectivity when there is no easy access to mains power.
The gigabit input port is compatible with PoE++, which gives an input power of 51W to the switch, and the additional gigabit ports can all provide PoE+. With 802.3at PoE+, this can provide up to 25.50W to a device, which should be more than enough to power a couple of access points or surveillance cameras.

Specification
- 5 10/100/1000 Base-T GbE ports
- Port 1 equipped with PoE Input port for power
- Ports 2 through 5 are equipped with 802.3at/af PoE support, up to 30W per port
- 10 Gbps switching capacity
- Setup in minutes with app-based step-by-step instructions
- Quick-scan device register, remote monitoring, and troubleshooting
- Real-time system metrics, analytics, and remote configurations
- From anywhere cloud visibility and control
- IGMP snooping provides advanced multicast filtering & network efficiency
- Spanning Tree (RSTP) that promotes high availability and loop-free topology within Ethernet networks
- Voice VLAN for fast, reliable deployment of VoIP services
EnGenius Access Points Power Requirements

All the EnGenius Cloud access points can be powered by this switch extender.
- ECW536 WiFi 7 – 35W
- ECW336 WiFi 6E – 22.5W
- ECW230S WiFi 6 Security – 19.5W
- ECW230 WiFI 6 – 19.5W
- ECW220 WiFi 6 2×2 – 12.8W
With the gigabit limitation, you’d want to stick to WiFi 6 access points, and these have lower power requirements. The ECW220 appears to be well suited allowing up to four additional access points.
Installation and Set Up
As I already use Engenius Cloud within my home, the set-up couldn’t be any easier.
I powered the extender with the EnGenius ECS2512FP 2.5GbE PoE++ switch and then connected the ECW336 WiFi 6E Access Point and the Reolink Duo 3 surveillance camera to it.
Using the QR code on the base of the switch, I was able to add it quickly using the Cloud-to-Go app, and everything was set up and working within 5 minutes.
EnGenius Cloud Features
The overall features that are available via EnGenius Cloud are the same as you find on the normal switches.
This includes:
- Port usage data
- VLAN
- Port Mirroring
- Logs
- Per port configuration with:
- PoE budgeting
- VLANs
- VLAN Trunking
- Isolation
- Rate Limit
- Flow Control
- QoS
- System Configuration Options Including:
- Spanning Tree Protocol
- LLDP
- Voice VLAN
- Quality of Service
- IGMP Snooping
- Jumbo Frames
One big caveat with this switch is that EnGenius states that using this extender to manage switches in EnGenius Cloud requires a Pro License. You get one year free, but then subsequent years will set you back less than € 7.50 per year.
Performance
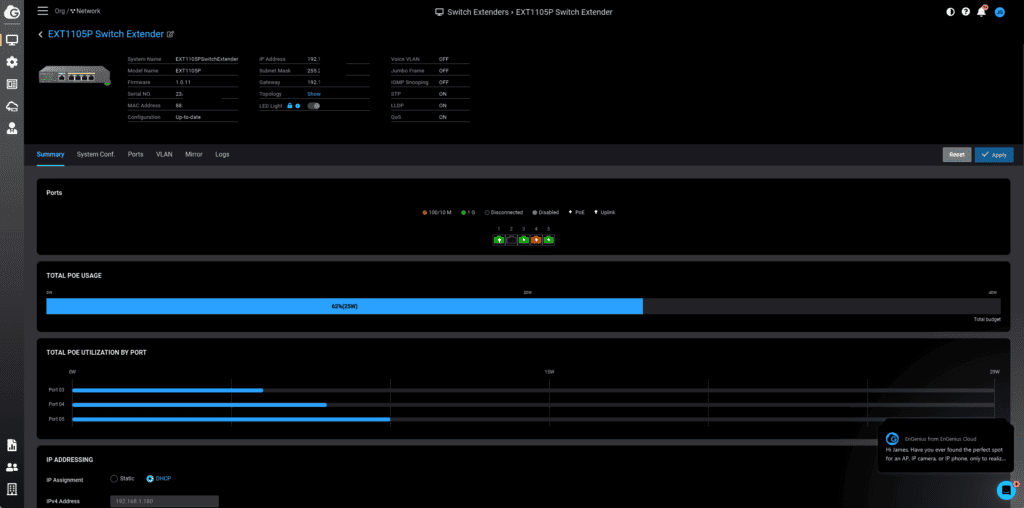
With an access point and surveillance camera added to the system, the total POE usage stayed consistently at around 20W, which is well under the 22.5W and 12W power requirements listed for the specs of the access point and camera. Adding an additional WiFi 6 access point from Zyxel increased the power usage to just 26W.
Network throughput is as expected, with the ECW336 throughput on 6Ghz WiFi 6E being limited to gigabit speeds and achieving around 975Mbps.
I have been using the EXT1105P for the past couple of weeks and to the best of my knowledge it has been completely stable.
Price and Alternative Options
The EnGenius EXT1105P Switch Extender has an RRP of $149.
EnGenius has also launched the EXT1109P, a larger version with 8x gigabit Ethernet POE ports and a gigabit SFP Port, but it still has the same input and output power. At the time of writing,, I can’t find the RRP of this extender.
There are not many brands offering alternative products to this. There are various affordable unmanaged PoE extenders on Amazon.
For example, YuanLey Gigabit PoE Extender can accept up to 90W input power, then 30W output on ports 1-3 and up to 60W on port 4. Priced at just £40, this seems to be a good solution for home users but not ideal for a commercial installation.
Ubiquiti has the Flex Mini, but that only accepts PoE and doesn’t provide PoE.
Overall
The EnGenius EXT1105P is a unique and handy solution that can help simplify extending wireless networks or surveillance when mains power is not available.
I don’t really know why EnGenius has insisted that this needs a Pro licence to manage other switches, but thankfully, the yearly subscription fee is negligible.
It would have been nice to have 2.5GbE to get the most out of the ECW336, but that would have required more power.
Another minor criticism is that it would have been good to have some sort of IP rating or an option for an outdoor enclosure. Using this to power outdoor devices makes a lot of sense, as you only need to run an Ethernet cable to it.
This is likely to appeal most to small businesses or home users whose network installation hasn’t been thoroughly planned, and who don’t have enough drops for all their devices.
EnGenius EXT1105P Switch Extender Review
-
Overall - 85%85%
Summary
The EnGenius EXT1105P is a unique and handy solution that can help simplify extending wireless networks or surveillance when mains power is not available. This is likely to appeal most to small businesses or home users whose network installation hasn’t been thoroughly planned and you don’t have enough drops for all your devise.
Pros
- Easy way to power PoE devices with running multiple runs of Ethernet
- Affordable price
- Cheap pro licence
Cons
- Requires pro licence
- 2.5GbE and an IP rating would have been useful









