Zyxel NWA90AX WiFi 6 Access Point Review – The best alternative vs Ubiquiti Unifi 6 Lite
The Zyxel NWA90AX is one of the latest WiFi 6 access points to launch that runs on the Nebula cloud management system.
This new access point sits on the affordable end of the spectrum and is ideal for home users and small businesses. You don’t need to install any software, there is no physical cloud controller you need to buy, and you can use the Nebula cloud management system for free (with limited features).
With these new low priced products, Zyxel is well worth considering over the popular Ubiquiti Unifi range of products.
No products found.
Zyxel NWA90AX vs NWA50AX vs Unifi 6 Lite Specification

Prior to this review, I had somehow missed the launch of the NWA50AX. It has a strikingly similar specification to the NWA90AX and is available for a bargain price of just £75.
I had to contact Zyxel to find out the actual differences, the hardware spec of the NWA50AX is essentially the same, but the NWA50AX lacks several business-focussed features. This includes fewer SSIDs, no portal logins, layer 2 isolation or mac authentication. Most home users won’t notice the loss of functionality nor will many small businesses. However, there is only a small difference in price.
Until recently, it was only the excellent Unifi 6 Lite that was available for under £100. The NWA50AX significantly undercuts this, and you don’t need to install or buy a cloud controller.
Some people will argue that running your own Unifi cloud management system is preferential to the Zyxel approach, and I wouldn’t disagree. However, there are pros and cons to both approaches, and I have been happy with Nebula for the several years I have been using it.
On paper, both the NWA90AX and NWA50AX should be better access points than the Unifi 6 Lite.
[table id=387 /]
Set-Up



My house is already running on Zyxel Nebula products so I already had an account with the mobile app installed.
Using the mobile app, installation couldn’t be any easier. You select your network, go-to devices, add a new device, scan the QR code, name the device, and that’s it.
Zyxel access points do seem to take quite a long time to come online, even with a normal reboot I can be waiting several minutes. For installation, I gave up looking to see if it was online and went away to do something else, by the time I was back, it was working.
You can customise some of the settings of the AP by itself; otherwise, it will adopt your network-wide settings.
It is worth noting that this access point is physically quite a bit smaller than the other Zyxel APs, so it is a bit more discrete. However, it is not as nice as the Unifi 6 Lite design.
Zyxel Nebula Cloud Management Settings
You can manage the NWA90AX locally via the web interface or using the Nebula cloud management system. I have covered this extensively before so I won’t go into too much detail.
If you choose to use cloud management, the local web interface is no longer able to change all the settings.

I am a fan of Nebula, but I know some people don’t feel the same about remote management being controlled entirely by the manufacturer.
Nebula is free to use with restrictions, and you can see a full comparison of features here:
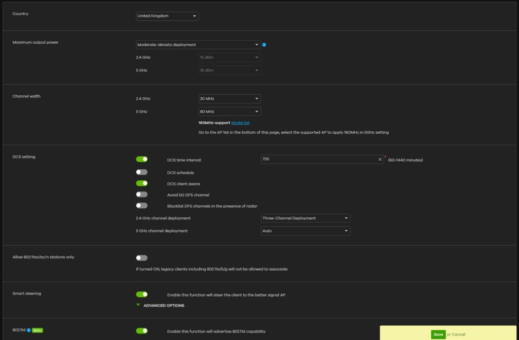
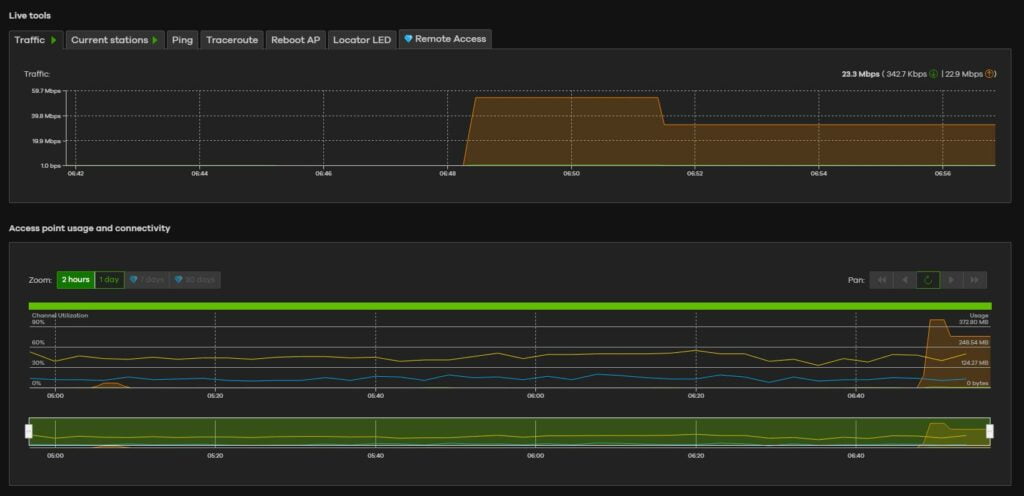
Below are screenshots of the various settings and features available for access points.






WiFi Performance
WiFI 6 5Ghz
Performance was good but not quite top of class, which was to be expected. The NWA90AX performed a little bit under the Unifi 6 Lite with a throughput of 807Mbps when in close proximity to the AP.
Using my Huawei Matebook 14 which is upgraded with the Intel AX210, allowing WiFi 6 connections, and connecting further apart, the speeds dropped down to 652Mbps. This again is a touch under competing products but nothing I’d be concerned about.
WiFi 5 5Ghz
Switching to my Huawei Matebook 13, which only has WiFi 5, I was able to achieve 578mbps, which is fractionally ahead of the Unifi 6 Lite and Netgear WAX214.
2.4Ghz
For 2.4Ghz, the access point connected at 287Mbps and achieved transfer speeds of 156Mbps, which is one of the better results I have seen recent and much better than the Ubiquiti products I have tested.
Price and Alternative Options
The Zyxel NWA90AX has an RRP of £85.07, it has only just been launched so not widely available just yet. The Zyxel NWA90AX product page on Amazon is live but not available and I would expect this to be live soon.
The NWA50AX is a bargain at just £69, which I think is the cheapest WiFi 6 access point on the market.
The excellent Ubiquiti Unifi 6 Lite is technically cheaper at €100 (£83). If you only want one AP then you will get stung with a €14 shipping fee but if you buy two then it is shipped for free. I found shipping to be quite slow. If you are in a rush you can pick it up on Amazon for £118.
The Netgear WAX214 is £94 but is a standalone access point, with no cloud management. The WAX610 is £142. Not quite the same, but the Netgear SXR30 Orbi Pro is £210 for a two-pack, it’s a mesh system, but you can use a wired backhaul. Additional satellites are £135.
The Aruba AP22 Instant On is £130
The TP-Link EAP610 is £130
Overall
The Zyxel NWA90AX is a superb affordable WiFI 6 access point. It is priced lower than competing brands and has no other service or hardware costs associated with cloud management (ignoring the optional paid plans).
Performance wasn’t quite as good as the Unifi 6 Lite or Netgear WAX214, but the results were close enough that the differences could be due to my testing and environment.
Depending on your requirements, the NWA50AX could be a better buy, but the price difference is small enough that I’d be inclined to get the NWA90AX even if you have no immediate plans to use the additional features.
I have also been happy with Zyxel Nebula for the past few years of use. The free service is more than enough for my SOHO needs, and I think the introduction of the NWA50AX/NWA90AX could really help Zyxel break into the home user and small business market where Ubiquiti have traditionally done well.
Zyxel NWA90AX WiFi 6 Access Point Review Rating
-
Overall - 90%90%
Summary
The Zyxel NWA90AX is a superb affordable WiFI 6 access point. It is priced lower than competing brands and has no other service or hardware costs associated with cloud management. This is a perfect solution for any home user or small business looking for affordable WiFi 6 access points.
Pros
- The cheapest business-focussed WiFi 6 access point on the market
- Free to use Nebula cloud management system
Cons
- Design is a bit ugly vs Unifi (which may be import in home environments)
- Performance fractionally behind other affordable WiFI 6 access points




![Helium Hotspot Review – Mine Helium HNT cryptocurrency – How much money can you earn? [August 2021 Update]](https://mightygadget.com/wp-content/uploads/2026/03/Helium-Hotspot-Review-1-768x342.jpg)



