Zyxel NWA130BE WiFi 7 Access Point Review vs Unifi U7-Pro
The Zyxel NWA130BE is one of the first affordable WiFi 7 access points available to consumers and small businesses. It promises multi-gigabit wireless speeds using the latest 802.11be standard, and it is the best alternative to the recently launched UniFi U7 Pro.
Related Content
- Ubiquiti Unifi U7 Pro WiFi 7 Access Point Review
- MSI Herald-BE NCM865 WI-FI 7 PCIE Adaptor Review
- Best Mesh Wi-Fi 7 Systems for 2024
- Wi-Fi 7 Explained
- Acer Swift Edge 16 Review 2023 (first laptop with WiFi 7)
- Intel Wi-Fi 7 BE200 & BE202 M.2 2230 Modules Revealed
- Engenius ECW536 Cloud Wi-Fi 7 Access Point for Enterprises Announced
Specification

| Model | NWA130BE |
| Wi-Fi Standards | Tri-band BE11000 |
| Broadcasting Power | US (2.4GHz/5GHz/6GHz): 29/28/23dBm EU (2.4GHz/5GHz/6GHz): 19/25/22dBm |
| 6 GHz Speeds | 2×2 BE: Up to 5765 Mbps – 80/160/320MHz |
| 5 GHz Speeds | 2×2 BE: Up to 4323 Mbps -80/160MHz |
| 2.4 GH Speeds | 2×2 BE: Up to 688 Mbps – 20/40MHz |
| Number of SSIDs | 8 |
| Operating Mode | Standalone or via Controller Nebula Cloud-managed (free and paid options) |
| Roaming Standard | Pre-authentication, PMK caching and 802.11r/k/v |
| Backward Compatibility | 802.11/axe/ax/ac/n/g/a/b |
| Power over Ethernet (PoE) | 802.11at (PoE+) |
| PoE Power Draw | 24W |
| Injector Induded | No |
| DC input | DC 12 V |
| Multi-Gig port | 1 x 2.5GBASE-T PoE+ Uplink 1 x 2.5GBASE-T LAN |
| Wireless Security Methods | WEP/WPA/WPA2-PSK/WPA3 |
| Authentication | IEEE 802.1X/RADIUS |
| Access Management | L2-isolation/MAC filtering/Rogue AP detection |
| Mobile App | Zyxel Nebula |
| Dimensions (W x D x H) | 250 x 160 x 47 mm |
| Weight | 808g |
| Processor | Qualcomm 4-Core CPU |
| Operating Environment | Temperature: 0°C to 45°C/32°F to 113°F Humidity: 10% to 90% (non-condensing) |
| Price | £200 / $179.99 |
Zyxel NWA130BE vs. WBE660S
Zyxel also has the flagship WBE660S, which is priced at around £700. It is largely the same, just bigger and better.
The WBE660S has 4×4 MIMO for each bang, giving it:
- 4×4 BE: Up to 11530 Mbps
- 4×4 BE: Up to 8646 Mbps
- 4×4 BE: Up to 1376 Mbps
The 4×4 design accommodates a larger number of clients while retaining throughput, and it is useful for range and beamforming. However, most prosumers and small businesses are unlikely to see a great deal of benefit.
It also has a smart antenna, which is designed to effectively mitigate co-channel interference.
Then, it has a 1x 1/2.5/5/10Gbps LAN port for the uplink and a second 1GbE LAN port.
All this adds up to an AP that is much bigger, weighing in at almost 1.5KG and requiring much more power with up to 41W, which also means that it needed the higher spec 802.3bt PoE mode rather than 802.11at that the NWA130BE requires.
Beyond the hardware, the WBE660S has additional functionality that makes it more enterprise-friendly.
Looking at the device function table within Nebula, the WBE660S has:
- Remote AP (RAP) wireless secure tunnel (premium feature)
- Collaborative Detection & Response (CDR) (premium feature)
- Two-factor authentication (2FA)
Design




Zyxel has designed the square design for the recent APs and adopted a rectangular design, which is much larger than that of previous generations.
I am indifferent to the design, but home users considering APs like this may not appreciate such a large device. The U7 Pro is not exactly small and subtle, either.
One feature I like with the Zyxel NWA130BE that the Unifi AP lacks is the dual 2.5GbE ports. I am not sure how useful this would be in an enterprise environment. Still, as a home user, I only run one or two Ethernet cables to each room due to the difficulties of wiring up a home without ripping everything apart. This, therefore, allows me to power the AP from the 2.5GbE PoE switch in my loft while also allowing me to connect an additional switch to expand the wired connectivity for the devices in my living room.
If I wanted to do the same with the Unifi AP, I’d have to buy another 2.5GbE POE switch for the room the AP is in, which would be quite costly.
Additionally, the Zyxel can be powered by a DC connector. My review sample was sent with one, but I believe this is not included as standard. Again, this simplifies the installation if you don’t have a 2.5GbE POE switch or POE injectors.
Installation / Set Up
The Zyxel NWA130BE is a NebulaFlex AP, which means you can manage it locally via the web interface or the Zyxel Nebula cloud interface.
For Zyxel Nebula, you can use this free of charge, and it works perfectly fine, but some of the advanced features are not available, and reporting is limited.
I have used Zyxel Nebula on and off for a few years, so this is how I tested the AP. Unlike Unifi, Zyxel doesn’t automatically recognise the AP on the network because there is no local cloud controller. Instead, you scan the QR code or manually input it via the web interface.
For this review, I didn’t ceiling mount the AP because I have enough holes in my ceiling, but you get all the accessories you need for mounting, just like all Aps.
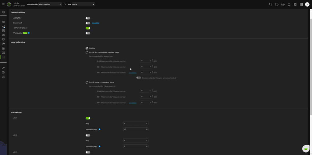
Zyxel Nebula Settings











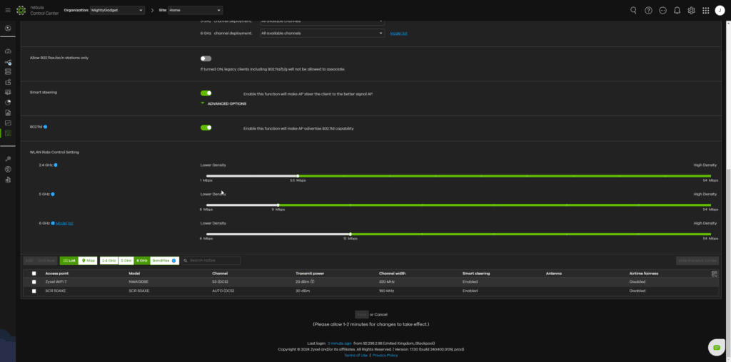
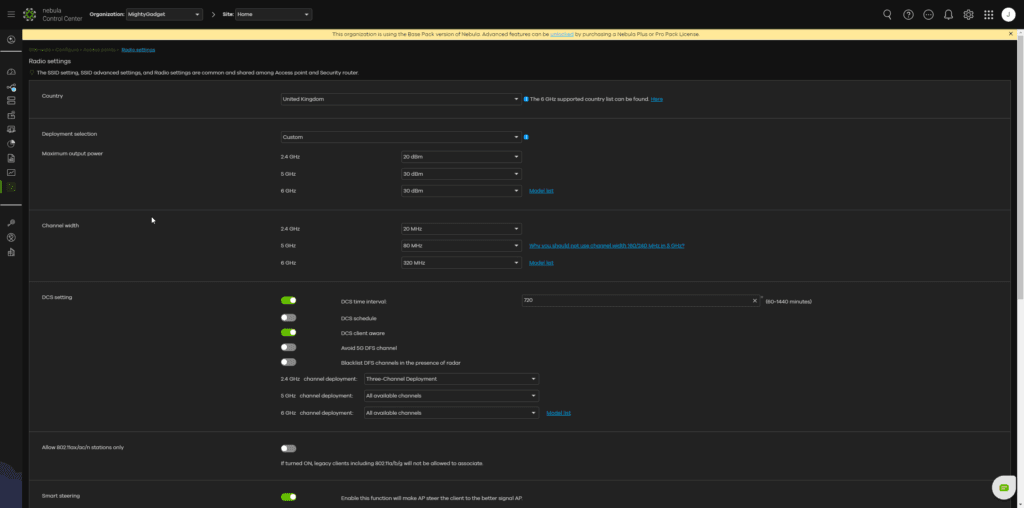
For Zyxel, the channel width options are up to 320MHz for the 6GHz band and 160MHz for 5GHz. The Unifi U7 Pro can go up to 240MHz for 5GHz, but due to the limited number of channels available with this channel width, it wouldn’t be practical in many scenarios.
The Nebula UI has some quirks. While it is perfectly usable without a licence, they like to make sure you know you don’t have one. A notification bar pops up constantly, and when you browse through the extensive settings, many of them are unavailable with a diamond icon next to them, indicating it is a premium feature.
Under the radio settings, you can only assign 80MHz channel width to 5GHz. You have to scroll down and manually assign it per AP.
When you click on “Why you should not use channel width 160/240 MHz in 5 GHz?” it informs you that the NWA130BE supports 240MHz, but you can’t actually enable it. Hopefully, this will come with a firmware update.
Minor criticisms aside, the extensive settings and functionality are impressive, which clearly make Nebula well-suited for enterprise networks. I have not checked all the settings, but there seem to be more options than either Unifi or EnGenius.
What are some features that are not necessarily exclusive to Nebula?
- Extensive security options, including
- WPA3 enterprise with 802.1X
- Mac authentication
- Web authentication
- Local bridge, NAT mode or tunnel mode for traffic
- VLAN settings and layer 2 isolation
- Load balancing using either by client numbers or smart classroom mode
- Smart mesh and Ethernet failover
- Rate control and WLAN Rate Control Setting for better roaming
- Plus many more settings
Performance
To test the real-world performance of the Zyxel NWA130BE, I conducted a series of throughput tests using my desktop PC, which has the MSI Herald-BE NCM865 PCIe Adapter installed, I have also used my Samsung Galaxy S24 Ultra when testing the range of the AP.
For the speed tests, I used both iPerf and a self-hosted OpenSpeedTest server on my TerraMaster F4-422 10GbE 4-Bay NAS, which is running Unraid.
I have also compared the results to the U7 Pro, which I was reviewing concurrently.
It is worth noting that the 2.5GbE connection limits both the Zyxel NWA130BE and Ubiquiti U7 Pro access points. However, I was able to achieve 3530Mbps with the Netgear Nighthawk RS700S when I tested it using a mobile, thanks to the 10GbE connection.
WiFi 7 6GHz Performance

The NWA130BE managed a close 1860 Mbps and 2376 Mbps, respectively for 160MHz and 320MHz
One floor down through a wood floor, speeds dropped to 1721/1898 Mbps.
And across one brick wall, the results were around 1100/1400Mbps.
The results are lower than those of the U7 Pro, but there is a small enough difference that you are unlikely to see much of a real-world difference.
- Close Range:
- Zyxel NWA130BE @ 160MHz: 1860 Mbit/sec
- Zyxel NWA130BE @ 320MHz: 2376 Mbit/sec
- Ubiquiti U7 Pro @ 160MHz: 1950 Mbit/sec
- Ubiquiti U7 Pro @ 320MHz: 2460 Mbit/sec
- Down One Floor (wood floor)
- Zyxel NWA130BE @ 160MHz: 1721Mbit/sec
- Zyxel NWA130BE @ 320MHz: 1898 Mbit/sec
- Ubiquiti U7 Pro @ 160MHz: 1825 Mbit/sec
- Ubiquiti U7 Pro @ 320MHz: 2068 Mbit/sec
- Across one room (through a brick wall)
- Zyxel NWA130BE @ 160MHz: 1123 Mbit/sec
- Zyxel NWA130BE @ 320MHz: 1425 Mbit/sec
- Ubiquiti U7 Pro @ 160MHz: 1100 Mbit/sec
- Ubiquiti U7 Pro @ 320MHz: 1427 Mbit/sec
WiFi 7 5GHz Performance
I wasn’t able to enable 240MHz on 5GHz, so the Unifi AP achieved more impressive results. However, you will struggle to run multiple APs at 240MHz. It might be find for a single AP in a small home or office, but most people will be better off sticking to 160MHz, and even that can be challenging to get to work reliably.
- Close Range:
- Zyxel NWA130BE @ 160MHz: 1512 Mbit/sec
- Ubiquiti U7 Pro @ 160MHz: 1771 Mbit/sec
- Ubiquiti U7 Pro @ 240MHz: 2198 Mbit/sec
- Down One Floor (wood floor)
- Zyxel NWA130BE @ 160MHz: 1323 Mbit/sec
- Ubiquiti U7 Pro @ 160MHz: 1450 Mbit/sec
- Ubiquiti U7 Pro @ 240MHz: 1649 Mbit/sec
- Across one room (through a brick wall)
- Zyxel NWA130BE @ 160MHz: 1511 Mbit/sec
- Ubiquiti U7 Pro @ 160MHz: 1568 Mbit/sec
- Ubiquiti U7 Pro @ 240MHz: 1863 Mbit/sec
2.4GHz Performance
For 2.4Ghz, I only did basic testing as most people now use this solely for IoT, and the throughput isn’t that important.
- Zyxel NWA130BE @ 40MHz: 292Mbit/sec
- Ubiquiti U7 Pro @ 40MHz: 342Mbit/sec
Price and Alternative Options
The Zyxel NWA130BE is available directly from Zyxel for £200 and Amazon for Around £180.
The flagship WBE660S 4×4 MIMO with 10GbE connectivity costs £700, and the affordable NWA220AX-6E WiFi 6E AP is available from some retailers for around £200.
In comparison, the Ubiquiti Unifi U7 Pro WiFi 7 is $180/£171, and the TP-Link EAP773 is £265.
Overall
The Zyxel NWA130BE is an excellent addition to the Zyxel range of access points. It is a relatively affordable way for prosumers and U7 SMBs to roll out WiFi 7 connectivity for true multi-gig wireless connectivity.
If you are not invested in any particular ecosystem, I am inclined to say that the Unifi U7 Pro is a better option for prosumers. It is slightly cheaper, performs a bit better, and allows you to roll out the UniFi Network Application at no cost on your existing hardware or use an RPI or a relatively affordable UniFi Cloud Key Gen2.
The NWA130BE’s dual 2.5GbE ports provide useful flexibility for home users, which could be enough to justify the NWA130BE over the U7 Pro.
Zyxel Nebula is probably better for businesses that want the advanced features available with the various subscriptions, such as advanced reporting, network topologies, and more advanced security and network controls.
Overall, the Zyxel NWA130BE is an excellent access point and is capable of achieving impressive multi-gig WiFi throughput thanks to the advancements of WiFi 7.
Zyxel NWA130BE WiFi 7 Access Point Review
-
Overall - 85%85%
Summary
The Zyxel NWA130BE is an excellent access point that can achieve impressive multi-gig WiFi throughput thanks to the advancements of WiFi 7. Its relatively low price point makes it suitable for both prosumers and SMBs, and the extensive features with Nebula also make it suitable for larger businesses.
Pros
- Affordable WiFi 7 AP with dual 2.5G Ethernet ports
- Free cloud management via Nebula Cloud
- Extensive enterprise features that can be enabled through subscription
|
- Affordable WiFi 7 AP with dual 2.5G Ethernet ports
- Free cloud management via Nebula Cloud
- Extensive enterprise features that can be enabled through subscription
Cons
- Higher price and slightly lower performance vs Unifi U7 Pro
|
- Higher price and slightly lower performance vs Unifi U7 Pro








