Ubiquiti Unifi Switch Flex Mini 2.5G Review – Affordable 2.5GbE L2 Cloud Managed Switch – USW-Flex-2.5G-5
The Ubiquiti Unifi Switch Flex Mini 2.5G is an affordable 2.5GbE switch that Unifi users have been wanting for a long time.
Even though it is Unifi’s most affordable 2.5GbE switch by far, it has drawn some criticism, with people thinking it should be cheaper or have more ports.
Admittedly, I would have liked to see them launch an 8-port model and would have been willing to pay around £100 for it and/or an affordable 2.4GbE POE switch, but I guess they don’t want to cannibalise the sales of the more expensive Pro Max and Enterprise models.
Related Reviews
- Ubiquiti Unifi Pro Max 16 Review
- Unifi Cloud Gateway Max Review
- Ubiquiti Unifi U7 Pro WiFi 7 Access Point Review
- UniFi 7 Pro Max vs UniFi 7 Pro vs U7 Pro Wall vs U7 Outdoor WiFi 7 Access Points
- Ubiquiti UniFi 6 Long Range Review
- Ubiquiti UniFi 6 Lite Access Point Review
- EnGenius ECW526 WiFI 7 Access Point Review vs EnGenius ECW536 & Unifi 7 Pro
- Zyxel NWA130BE WiFi 7 Access Point Review
Specification
| Specification | USW-Flex-2.5G-5 |
| Mechanical | |
| Dimensions | 117.1 x 90 x 21.2 mm (4.6 x 3.5 x 0.8″) |
| Weight | 206 g (7.3 oz) |
| Enclosure material | Polycarbonate |
| Hardware | |
| Management interface | Ethernet In-Band |
| Networking interface | (5) 1/2.5 GbE RJ45 ports |
| Total non-blocking throughput | 12.5 Gbps |
| Switching capacity | 25 Gbps |
| Forwarding rate | 18.6 Mpps |
| Power method | (1) AC power adapter, 5V DC, 1A (1) PoE (PairA 1, 2+; 3, 6-)(PairB 4, 5+; 7, 😎 |
| Power supply | External AC/DC adapter UniFi PoE switch |
| Supported voltage range | AC/DC input: 5V DC |
| PoE input: 44—57V DC | |
| Max. power consumption | AC/DC input: 5W PoE input: 6.4W |
| Button | Factory reset |
| Ambient operating temperature | -20 to 45° C (-4 to 113° F) |
| Ambient operating humidity | 10 to 90% noncondensing |
| Certifications | CE, FCC, IC |
| Switching Features | |
| Layer 2 features | STP / RSTP with priorities and port-level disable Port isolation Storm control Port mirroring Multicast / broadcast rate limiting Flow control Jumbo frames Egress rate limit |
| Layer 3 features | – |
| LEDs | |
| System | (1) Blue/white: power Blinking white: bootup in progress Blinking blue: firmware upgrading Steady white: factory defaults; unit is awaiting adoption Steady blue: unit is adopted |
| Ethernet | (5) Green: link/activity |
| Application Requirements | |
| UniFi Network | Version 8.4.62 and later |
Features
There is not much to say about the features of this switch.
It is a relatively basic layer 2 switch with limited features of:
- STP / RSTP with Priorities and Port-Level Disable: For preventing network loops.
- Port Isolation: Prevents communication between ports unless explicitly allowed.
- Storm Control: Manages and limits broadcast or multicast traffic spikes.
- Port Mirroring: Duplicates traffic from one port to another for monitoring.
- Multicast / Broadcast Rate Limiting: Controls the rate of multicast and broadcast traffic.
- Flow Control: Manages data flow to prevent packet loss.
- Jumbo Frames: Supports larger Ethernet frames for increased efficiency.
- Egress Rate Limit: Controls outgoing traffic speed per port.
In comparison, the USW-Lite-8-POE, which is also L2 has the following additional features:
- IGMP Snooping: Helps manage multicast traffic more efficiently by sending multicast traffic only to the ports that request it. Ideal for optimizing video and other multicast-heavy applications.
- Voice VLAN: Prioritises voice traffic, ensuring low latency and better performance for VoIP.
- LACP Port Aggregation: Allows combining multiple physical links into a single logical link for increased bandwidth and redundancy.
- MAC Address Blocking: Restricts devices from connecting to the network by blocking specific MAC addresses.
- 802.1X Control: Provides port-based authentication, often used with RADIUS, to control access to the network.
- Proprietary Loop Protection: Adds a layer of loop protection specific to the switch vendor, supplementing STP to avoid network loops.
- DHCP Snooping / Guarding: Protects against rogue DHCP servers by monitoring DHCP traffic and allowing only trusted servers to respond to DHCP requests.
- LLDP-MED: Enhances LLDP with additional capabilities, especially useful in VoIP to help IP phones configure automatically.
- Port Restricted by MAC: Ensures only a specific MAC address or set of MAC addresses can connect to a particular port.
- Device Isolation with ACLs: Uses access control lists to isolate devices at a granular level, enhancing security within the network.
Design

The Switch Flex Mini 2.5G follows the same design principles as the other utility switches with its white polycarbonate body making more attractive the generic switches.
The main thing to note with this switch is that it can be powered via POE on port five or with USB-C. I am a big fan of USB-C on switches like this, especially as a home user, as I have the option to use third-party plugs and power multiple devices from one USB-C plug.

Set-Up
If you are an existing Unifi user, then the setup is as always; there is basically no setup. You connect it to the network, power it up and adopt it. In my case, I have the Unifi app on my phone and received a notification that the switch was ready to adopt.
Unifi OS UI






Again, if you are familiar with Unifi, everything is basically the same. It is a very easy system to manage which is the big selling point for ecosystems such as Unifi.
The main settings are managed via the pop-out side panel, which also gives a basic overview of the switch.
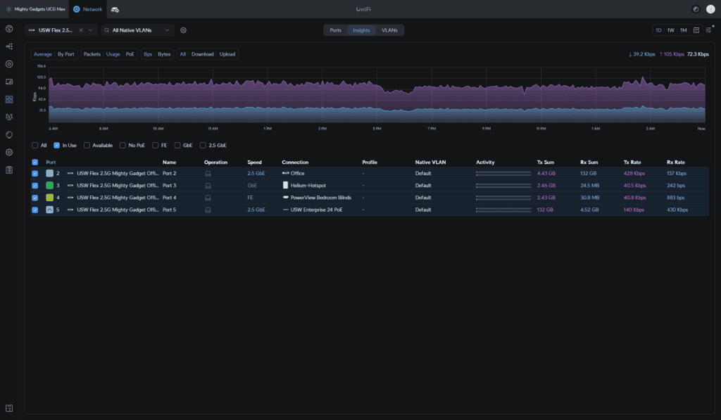
Then within the port management settings, you can see the port utilisation and what is connected to the ports.
Insights provide useful feedback about the traffic utilisation across each port, and the VLAN tap allows you to assign a VLAN to each port.
Clicking on each port allows you to customise the settings.
Performance
I have two of these in my home environment, and it is a convenient solution. I have a single run to each room, with my main switch being the USW Enterprise 24 PoE. Internet comes in through my front room and is connected to the UCG Max with the second in my office. The UCG Max is connected to the USW Flex 2.5G, which is then connected and powered by the USW Enterprise 24 PoE. It is just a really convenient and affordable way to expand your 2.5GbE network when you have limited Ethernet runs.

As far as performance is concerned, it performs exactly as expected. The non-blocking throughput is 12.5gbps, so each port should be able to be saturated at once. Unfortunately, I don’t have enough 2.5GbE devices to test this.
Price and Alternative Unifi Options
The Ubiquiti USW-Flex-2.5G 5-Port switch has an RRP of £46.80, including VAT, but you will incur shipping charges from Ubiquiti. Broadband Buyer has it for £55.34. Comms Express and Linitx also listed it, but all the third-party sellers are out of stock.
No other switch in the Unifi lineup comes close to the affordability of this switch, so it is hard to recommend an alternative option.
The next most affordable is the Pro Max 16 at £270, but you only get four 2.5GbE ports with that, though you also get 2x 10G SFP+ ports, so could a transceiver to convert it to copper.
The Enterprise 8 PoE seems ridiculously overpriced at £438; with this, you get 8 x 2.5 GbE PoE+ ports and 2x 10G SFP+ ports, and it can provide 120W of PoE.
The 1GbE Flex Mini is £27.60, so I don’t think paying a little less than double for the 2.5GbE is unreasonable.
One annoyance is that there is a Lite 8 PoE for £102, and I would have gladly paid £200 for a 2.4GbE variant, but considering the Enterprise 8 PoE costs £438, I can’t see them launching an 8 port 2.5GbE POE switch for half the price, even if they reduce the POE output and remove the SFP+ ports, but I would be happy to be proven wrong.
Alternative 2.5GbE Switches
To the best of my knowledge, there is not a single 2.5GbE cloud managed switch that comes close to that price.
The best alternative for a different brand I can find is the TP-LINK Omada SG3210X-M2, which is available for around £200. It is a very different switch and more comparable to the Enterprise 8 PoE, as it has 8x 2.5GbE ports and 2x10GbE SFP+ ports. In comparison to the Enterprise 8 PoE, it is amazing value for money.
Of course, if you don’t care about the cloud-managed features, there are plenty of unmanaged options that are perfectly fine for most home users.
- The Tenda TEM2010F looks like a good option with 10x 2.5GbE ports for just £84
- VIMIN 8 Port 2.5G Base-T PoE Switch is just £50 (if you trust a random brand for POE)
- TP-Link TL-SG105-M2 is a 5-port 2.5GbE Switch for £76.63 or the 8-port TL-SG108-M2 for £103.
- The Zyxel MG-105 is available for £73 or the 8-port Zyxel MG-108 model for £119
Overall
As much as I would have preferred an affordable 8-port 2.5GbE Unifi switch (and would have gladly paid £100 for one), I can’t really fault the Switch Flex Mini 2.5G.
It performs reliably, as expected. It is the most affordable cloud-managed 2.5GbE switch on the market, and the L2 features and Unifi integration make it well worth the extra money over the many affordable unmanaged 2.5GbE switches.
I am also a big fan of PoE input and the USB-C port, which makes powering much more convenient.
It is not the sort of switch I would use in a commercial environment, but it is perfect for home/SOHO users.
Overall, I think this is a superb smart switch for anyone wanting an affordable way to upgrade their network to 2.5GbE.








