EnGenius FIT Review – No subscription network management to compete with Ubiquiti UniFi & TP-Link Omada
In November 2022, EnGenius announced EnGenius Fit, which is a new affordable range of hardware that uses new, subscription-free EnGenius Fit cloud-based management options built to streamline deployment while providing enterprise-grade security and reliability.
EnGenius sent me three products to review including:
- EnGenius FitController100 – FitCon100 – Network controller
- EnGenius FitSwitch 8 PoE – EWS2910P-FIT – POE switch
- EnGenius Fit6 4×4 – EWS377-FIT – WiFi 6 access point
As there is quite a lot to cover with EnGenius Fit, I have broken the review into two. This part of the review covers the management using both EnGenius FitXpress and the local FitController interface, focussing on their features and how they differ. The 2nd part will cover the FitSwitch 8 PoE switch and Fit6 4×4 access point.
EnGenius FIT Overview

Probably the easiest way to describe EnGenius FIT is an alternative to Ubiquiti UniFi and TP-Link Omada.
The EnGenius FIT range of products is more affordable than the enterprise-grade EnGenius Cloud products and is aimed at SOHO/SMB companies that don’t need huge multi-site deployments or access to the same level of information that EnGenius Cloud has under its Pro subscription features.
EnGenius has taken an interesting approach with FIT, there are three ways to manage the network:
- Local Interface: You probably won’t buy EnGenius FIT to manage each device separately, but you can. This is designed for few than 5-devices (though I’d use FitXpress over local).
- FitXpress: A cloud-based basic and user-friendly management interface aimed at small businesses/SOHO that is ideal for companies that manage the network themselves and don’t have a high degree of networking knowledge. This is limited to 8 networks and 30 devices per network.
- FitController: This is an on-premises controller that can manage up to 50 networks with 100 devices per network/controller. This replicates most of the features you may want from EnGenius Cloud but without the expense.
EnGenius FitController vs Engenius Cloud
The EnGenius FitController UI is identical to EnGenius Cloud and has most of the features. I had hoped EnGenius may have a table comparison, but I haven’t been able to find one, nor did I want to go through every single setting comparing them.
Essentially, FitCon100 offers 80% of the essential cloud “Basic” features. Furthermore, the FitController does not support any “PRO” or advanced features. The FitController does not provide support for Map & Floor plans, and it also lacks diagnostic tools. Additionally, there are a couple of more features that are not available on the FitController, resulting in approximately 20% fewer features compared to the current “Basic” feature set on EnGenius Cloud.
EnGenius FitXpress Features
Some of the features included with EnGenius FitXpress:
- Mobile App & Web Interface
- Rapidly Deploy From Anywhere
- Set Up Wi-Fi In Minutes
- Customize Wi-Fi Captive Portals
- Multi-Network Management Made Easy
- Network Health in Dashboard Center
- Monitor Device with in-depth Info
- Access Control and Client Blocking
- Handy Troubleshooting Tools
EnGenius FitController Features
Some of the features included with EnGenius FitController:
- Keep Autonomy and Data Privacy
- Group Settings for Multiple Device
- Real-Time Dashboard
- Topology View
- Device List with Details
- Event Monitoring and Notification
- Diagnosis and Troubleshooting
EnGenius FitController100 – FitCon100 Specification
- Simply plug into PoE Ethernet switch. No additional download or training required
- Fast deployment with quick-scan device registration & configuration.
- Network management for up to 100 EnGenius Fit APs and Switches
- Hierarchy view to quickly structure customer sites and organise networks
- Network health view to analyse networks and report potential issues
- Multi-tenant user login privileges.
- Device two-factor authentication to ensure only authorised devices are on the network
- Support up to 50 networks.
- Built-in powerful Qualcomm Qual-Core CPU
- Micro SD slot for extra back-up
- 802.3af or DC12/1A input power source
Set Up with EnGenius FitXpress
Setting up a network with EnGenius FitXpress is extremely simple and similar to EnGenius Cloud or consumer-focused products.
You can set everything up via the web interface that is available at fit.engenius.ai. Or, the easiest way is to use the FitXpress mobile app (Google Play Link).
You will need to register an account, then follow the basic network set up steps.
Under the devices page, you can then add you switch and access points, which requires you to either scan the QR code or manually type in the serial number. If you manage things via the web interface, it is the same process, but you can only type in the serial number.
That’s about it! You can then go to the WiFi page and set up the network as you want.
Set Up with FitController
The FitController is slightly more complex, you will need to have the FitCon100 plugged into the same DHCP-enabled network as your EnGenius FIT devices. It will default to 192.168.1.250, but my network had something at that address already.
To access the interface, you need to go to the local IP and define the 8080 port. I stupidly ignored this instruction, thinking 8080 was the default port, not 80. With the default IP, it would be https://192.168.1.250:8080/
Again, you need to register an account, but with this, there is no ability to log in with Google.
Managing the network with FitController is basically the same as EnGenius Cloud. You need to go to the inventory section and register your devices with the serial number, then you need to add that device to your chosen network.
Engenius FitXpress vs FitController
The following section covers all the features and settings of FitXpress and FitController with the hope it will give you an idea of the differences between the two systems. Due to the number of settings for these networking products, it is a bit difficult to cover absolutely everything, so I may have missed bits out or not provided enough detail.
FitXpress Features / Settings
Everything about FitXpress is basic, but that’s the point, it is easy to manage.
Dashboard

The FitXpress shows a simple overview of the network, including the EnGenius devices that are online/offline, then the WiFi usage and a report for the most used access point and SSID.
Devices

Under the device section, you have the various EnGenius products, which are limited to access points and switches on my dashboard, but I think that’s because I haven’t registered a gateway.
Clicking on a device will load up that specific device page, where you can see the IP address, gateway, DNS server, and VLN settings. You can also override the network-wide radio settings.
On the upper right, there is a tools button which provides some of the basic diagnostic features that are available on EnGenius Cloud. This shows channel utilisation, a speed test you can run, and the ping times for Google and other sites. You can then also view all the live clients.

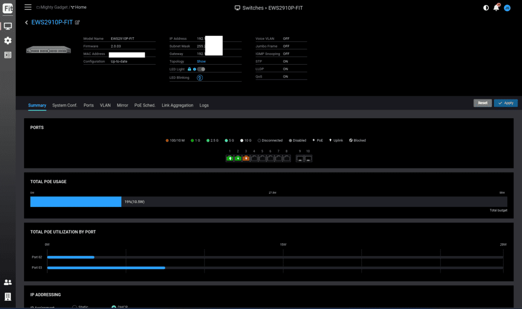
For the switch, you can view the port utilisation, including the speed and if it is using POE. It will also show the PoE utilisation.

Under the diagnostic tab, you have some useful tools, including a cable test, activity and clients.

You can create VLANs, and then, under the ports tab, you can configure individual ports, assigning them to your chosen VLAN. You also have the option for PoE Scheduling.



You can manage the sitewide settings from the cog button on the device page. This includes:
- Radio Settings: This includes enabling mesh functionality, defining the channel width, channel selection, and transmit power.
- Switch Settings The switch settings are limited to enabling Rapid Spanning Tree Protocol (RSTP) and Voice VLAN
- General Settings: This section allows you to define a local credential and enable SNMP
- Gateway Settings: including WAN, Site to Site VPN, Client VPN, Virtual Server
WiFi

Under the WiFi section, you have the SSID options, and this includes:
The typical WiFI settings including SSID name, security, which band and defining the VLAN.
- You can then limit the bandwidth per client or per SSID
- Set up WiFi scheduling
- Customise the portal template if you have set the authentication type to landing portal on for RADIUS

Wired
Finally, under the wired setting you can set up the VLANs.
Overall, I’d say FitXpress has everything I’d personally want to use from a cloud management system.
Fit Controller Features / Settings

With Fit Controller, the UI and overall features and settings are very similar to EnGenius Cloud. One big difference is that this is designed to work locally; there is no app and no remote access (though I am sure a workaround would be possible).
Dashboard

The dashboard has more information than FitXpress. You have the same data showing devices online/offline and throughput.
This then gives you a useful graph to show network issues, indicating if there are problems with devices being offline, channel utilisation and more.
You also get more stats, including the top applications used and the top operating systems.
Manage
Devices
Access Points

The UI is identical to EnGenius Cloud, but the settings you have access to are also largely the same as FitXpress. One additional feature I can see if that you also have a log which can help diagnose problems.
Switches



The device settings for the switch is more thorough than FitXpress, under the system configuration tab you have more options for voice VLAN, QoS and Jumbo frames.
Similarly, under the settings for each port you have a much wider range of options. And, just like the AP settings, you have access to the logs.
Topology

One additional feature compared to FitXpress, is the topology. In my network, there isn’t much to show with just two devices, but this would be useful for a larger business that may have a lot of access points and switches.
Clients

Under the clients section, you have more detailed stats on the clients, including, last seen, the vendor, RSSI, data rate, and their usage.
Configure
SSID

For the SSID settings, there are a few extra features, including application analysis, enabling roaming, L2 isolation, band steering and BCMC suppression.
You also have a additional options for the captive portal.
Radio

Again, FitXpress only had limited settings for the radio, whereas the FitController is the same as EnGenius Cloud. Rather than define the TX power as high, you can set a specific dBm.
One setting I personally use is the minimum Bitrate, as this helps with roaming, and it also has client balancing, which will help move clients to less busy access points.
Alert Settings
The alert functionality is a handy feature if you manage a lot of devices. It can warn you if an access point or switch goes down or other events.
As the controller is local only with no app, you will have to use email alerts.
VLAN
The VLAN settings are identical to FitXpress.
Event Log

The event log section contains all the events that are recorded within the system.
Overall
I have been impressed with EnGenius FIT. EnGenius has taken all the important features from EnGenius Cloud and added them to more affordable hardware with two excellent no-subscription management systems.
FitXpress is incredibly easy to use and benefits from remote management and a mobile app. I think it has all the features you’d need if you are a small business / SOHO.
Looking at Reddit, there has been a lot of pushback against cloud networking management systems. There is the risk of being unable to manage the network if the cloud system goes down or your Internet goes down. There is the risk of hacking, and many people are sceptical about companies changing how free these free systems are.
Therefore, I think it is great that EnGenius has introduced a local management system as it can ease the concerns of those people, and it offers most of the great features of EnGenius Cloud without any reoccurring costs.
I personally have no problem with cloud network management and continue to use EnGenius Cloud throughout my home. FitXpress has almost everything I need, but because I am a bit obsessive, I have taken the time to try and optimise my access points for the best performance, and the FitController100 is better equipped to do this.








